- Home
- About Pixie
- Installing Pixie
- Using Pixie
- Tutorials
- Reference
Unreliable or slow services can lead to a poor user experience for your customers. With Pixie, you can get immediate visibility into the health of your services, without the need for manual instrumentation.
Pixie automatically captures all network traffic in your cluster using eBPF, a low-level Linux tracing technology. Messages of a supported protocol type, such as HTTP2/gRPC, are parsed and paired with their responses, making latency, error, and throughput information immediately available after installing Pixie.
This tutorial will demonstrate how to use Pixie to see:
If you're interested in troubleshooting HTTP errors, check out the Request Tracing tutorial.
You will need a Kubernetes cluster with Pixie installed. If you do not have a cluster, you can create a minikube cluster and install Pixie using one of our install guides.
You will need to install the demo microservices application, using Pixie's CLI:
- Install the Pixie CLI.
- Run
px demo deploy px-sock-shopto install Weavework's Sock Shop demo app.- Run
kubectl get pods -n px-sock-shopto make sure all pods are ready before proceeding. The demo app can take up to 5 minutes to deploy.
When debugging issues with microservices, it helps to start at a high-level view, like a service map, and then drill down into the problem service(s).
For a global view of the services in your cluster, we'll use the px/cluster script:
px/cluster from the script drop-down menu at the top.This script shows a graph of the HTTP traffic between the services in your cluster, along with latency, error, and throughput rate per service.

This table contains latency, error and throughput rate for all HTTP traffic. The
INBOUND_THROUGHPUTandOUTBOUND_THROUGHPUTcolumns reflect all traced network traffic (not just HTTP) for the service.
Let's figure out which service is the slowest.
LATENCY column title to sort the services by latency.It’s good to check multiple percentiles for latency, not just the average, in order to get a better picture of the overall distribution.
LATENCY column by dragging the 3-dot column header divider.This script represents service latency with a box & whisker plot.
The
LATENCYcolumn will resort itself and the column title will update to reflect the selected quantile.
A high P50 latency value for the
front-endservice indicates that this is general performance degradation, rather than an issue with a specific request.
Once we have identified a service we are interested in investigating further, we will want to drill down into its detailed latency information.
Pixie's UI makes it easy to quickly navigate between Kubernetes resources. Clicking on any pod, node, service, or namespace name in the UI will open a script showing a high-level overview for that entity.
SERVICE column in the Services table, click on the px-sock-shop/front-end service.This will open the
px/servicescript with theserviceargument pre-filled with the name of the service you selected.
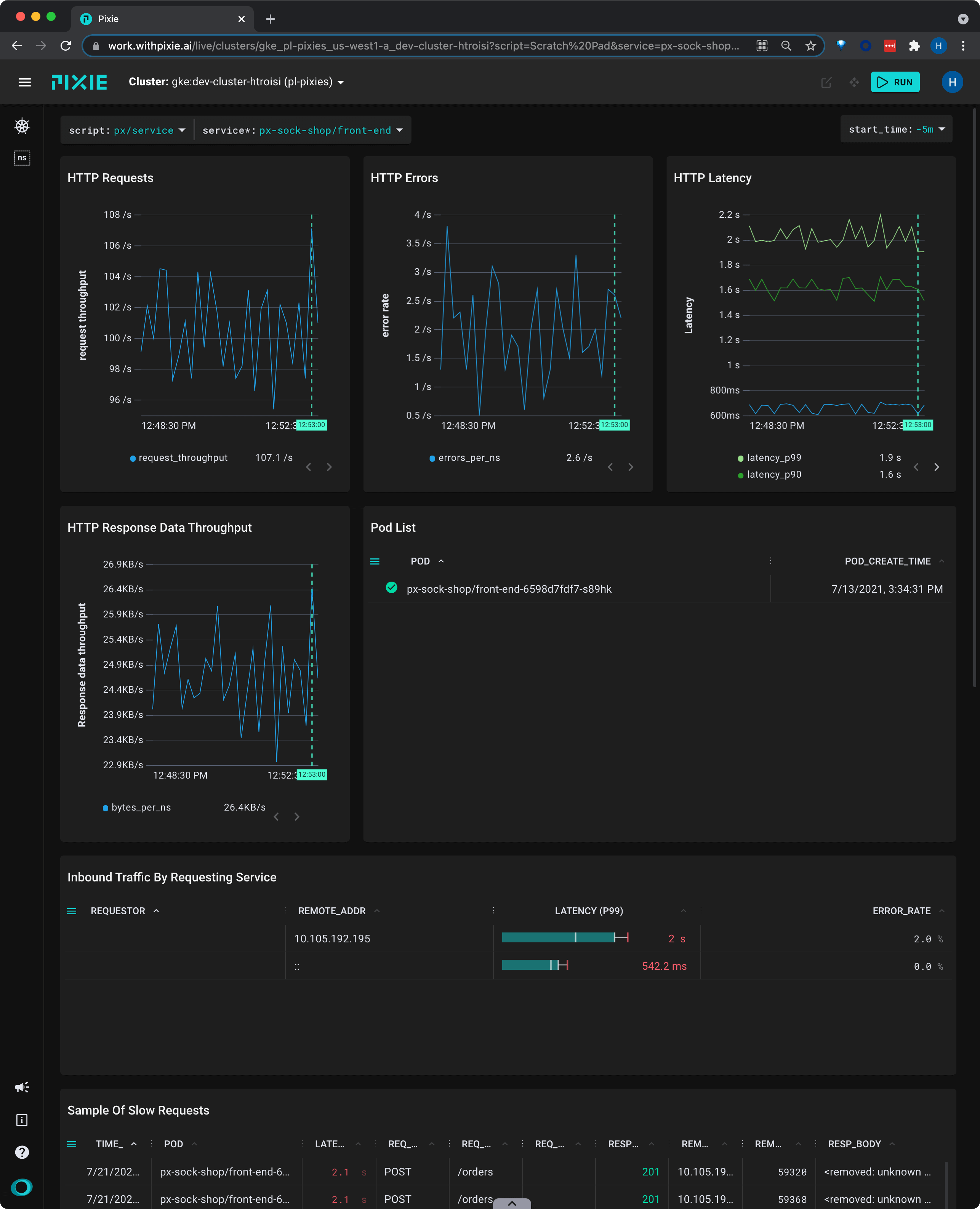
The
px/servicescript shows the latency, error, and throughput over time for all HTTP requests for the service.

This view shows us that the service's latency values have been consistent over the selected time window.
REQ_PATH column.If this service handles multiple kinds of requests, this table can help identify if there is a particular request type that is much slower.
This table shows individual requests, so we will see the full path with URL parameters filled in (for example,
/restaurants/123). However, Pixie makes it possible to drill down into individual logical endpoints (for example,/restaurants/*).
Request latency can vary greatly by endpoint, especially if one of the requests is more database intensive. However, when there are wildcards (URL parameters) in your request paths, it can be difficult to drill down into a particular endpoint.
Pixie can cluster HTTP requests by logical endpoint, substituting a * for the parameters in your requests. For example, the following two requests:
/restaurants/0123550/reviews/239487345/author/restaurants/3485799/reviews/394853457/author
would be clustered together into the logical endpoint:
/restaurants/*/reviews/*/author
Let's look at latency by logical service endpoint:
Select pxbeta/service_endpoints from the script drop-down menu (note: this is a Beta script).
Select the drop-down arrow next to the service argument, type px-sock-shop/catalogue, and press Enter to re-run the script.
This script shows latency, error and throughput per logical endpoint for the given service.

catalog/* in the Endpoints table to see an overview of that individual endpoint with a sample of slow requests.
This tutorial demonstrated a few of Pixie's community scripts. For more insight into the health of your services, check out the following scripts: